A
t
r
a
X

Contacts

Rr. Free Ukraine, Pallati Teknoprojekt, Kati 3, nr 2/2, Tirana, Albania

info@atrax.al

+355 69 21 46 615

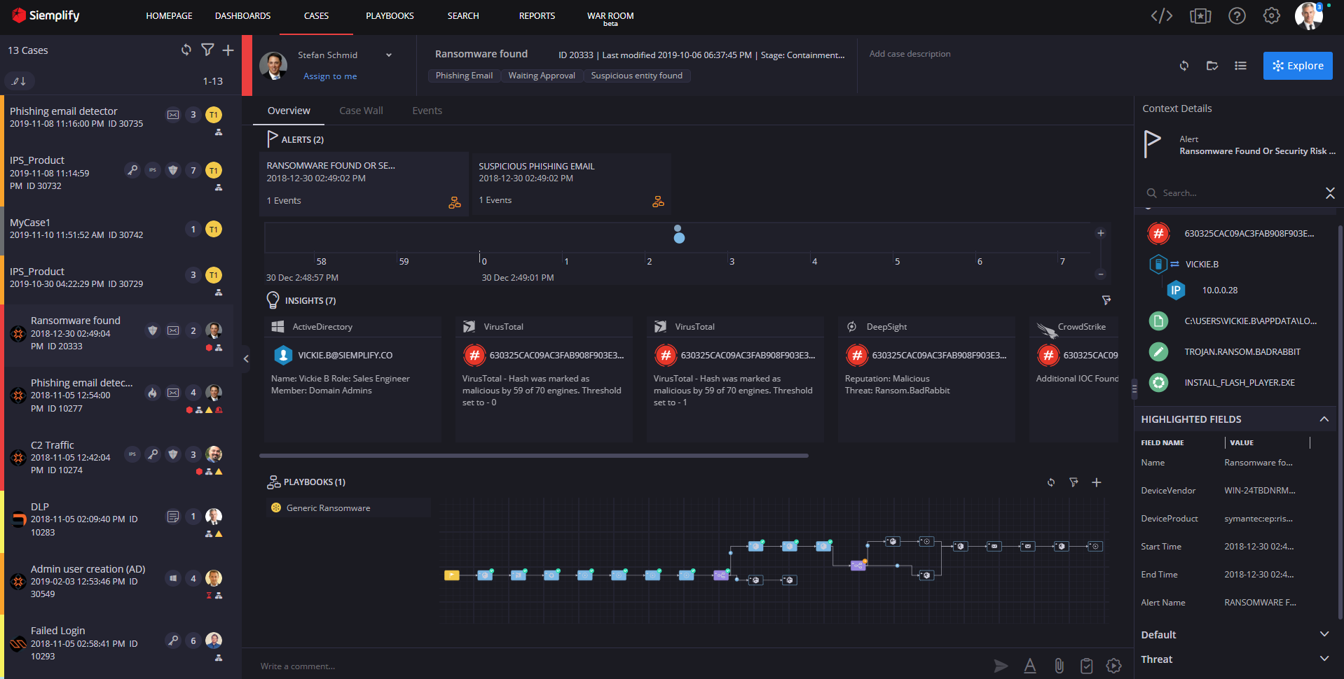
SIEMPLIFY is a Cyber Security Platform, that enables Security Engineers and Experts to automate their Enterprise level investigations, preventions and checks. It allows them to connect with more than 300 different Integrations and tools that help them connect to the largest virus databases of the world and increase their efficiency and save time, in an environment where time is essential. Among the Partners that provide integrations, we can mention Microsoft, Azure, Amazon
(Alexa), BitDefender, Alienware, Cisco etc. 

Recently Siemplify is a part of Google Cloud, trusted as the best fit for Google Cloud Security!

Main Goal

Test business logic, work closely with QA team to automate the core test functionalities of the system. Implement part of CI CD development cycle to automate running of the automation tests in parallel. Create the integration test infrastructure according to the latest best practices and implement custom solutions to make tests easier to maintain

Use Case

The Security engineer responsible for a bank has Siemplify running in his system. He has preconfigured the steps to take if a certain attack comes to a certain port of the servers. While he is asleep, he receives an automated mail in which there is preconfigured the hour the attack happened, the action taken, the people that have been informed, the case opened, the alert opened, his stage, the integrations that have been activated and all the other world statistics about the same attack in different places and their course of action. In the morning the Engineer goes to work and reviews everything in his Siemplify portal, chatting with other world experts inside the portal for further info.

Technology Stack

.Net Core, Angular, Python.•Cloud infrastructure:•Azure, Amazon•Repository:

Git – Azure DevOps•CI/CD•Azure DevOps•Development pipelines, RC Pipelines, version pipelines.

Stage pipelines (for the client)•Production pipelines•Management ,Tests•Jira, Zephyr